Car Auction System

A full-stack car auction platform that enables live bidding, dynamic auction listings, user verification, and real-time engagement. Designed with scalability and trust in mind, the system supports media-rich car profiles, live bid tracking, and seller/buyer interactions.


🚀 Key Features

  • Multiple Languages : Based in English & Arabic Languages.
  • Live Auction : There are 2 seperated ways Auction ( Admin Auctions & Front Auctions).
  • Live Auction Bidding: Real-time bid updates, countdown timers, and instant feedback on new highest bids.
  • Media Gallery: Each car listing includes high-quality images and videos to help buyers inspect remotely.
  • Guest & Registered Bidding: Bidders can participate as guests or verified users with mobile Number.
  • User Management System: Admin panel for managing users, auctions, reports, and bid validation.
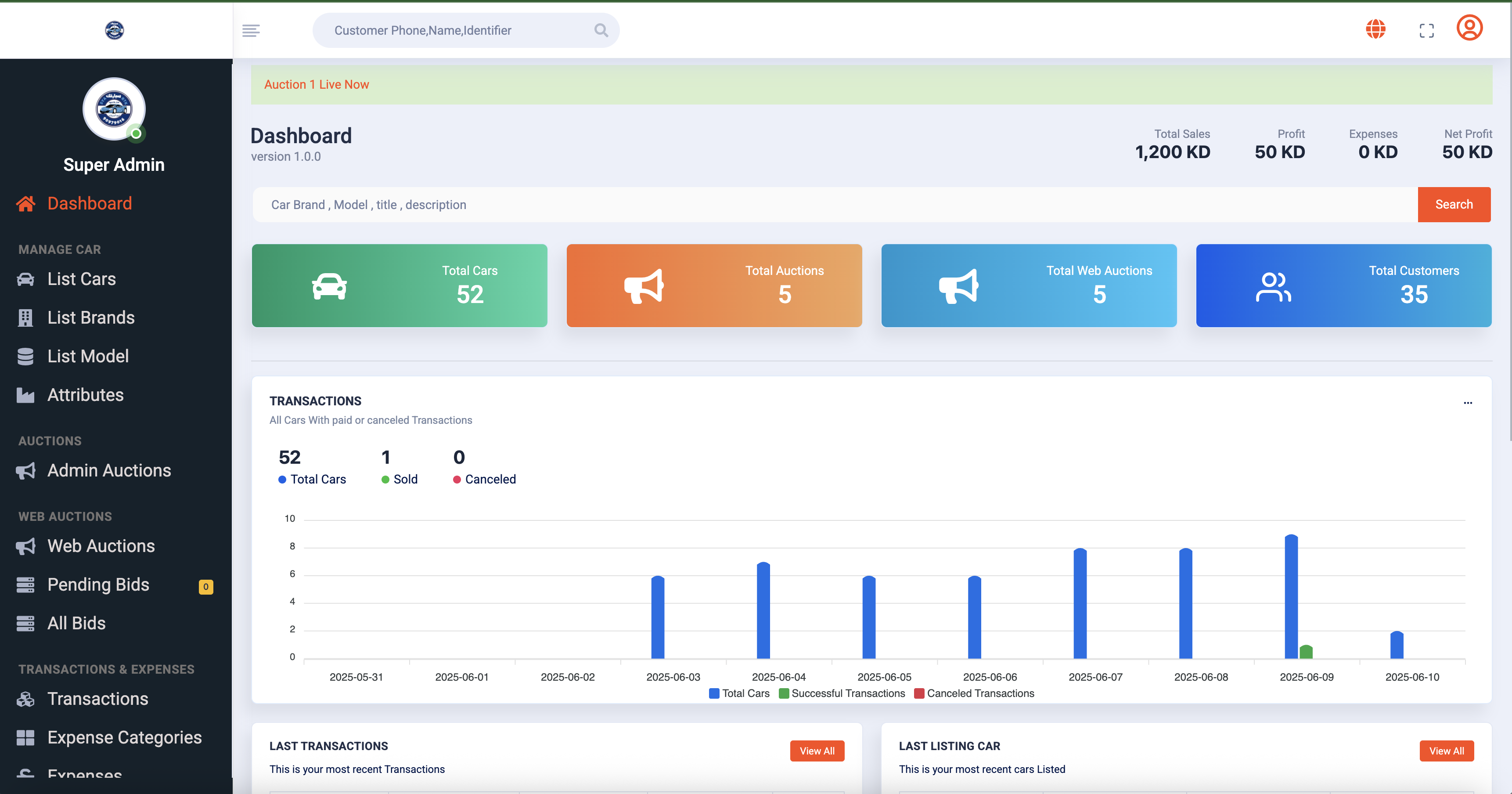
  • Detailed Auction Reporting:
    • Total Bids Per Auction
    • Winning Bids and Customer Details
    • User Engagement Reports
    • Auction Duration & Performance Stats
    • Unsold Cars & Interest Tracking

Admin Overview – Full Control:

✅ Car Brands & Models
✅ Car Dynamic Attributes
✅ Listings Cars
✅ Admin Auctions & Front Auctions
✅ Customers & Members
✅ Bids (Pending, Approved, Rejected)
✅ Transactions
✅ Expenses & Expense Categories
✅ System Configuration
✅ States & Cities
✅ Ticket Support

Workflow & Automation:

  • ✅ Admin lists cars with details, media, and minimum starting bids For Front Auction .
  • ✅ Admin can start auction in backend and able to add bids based on customers.
  • ✅ Admin can add cars to web front auctions so customers can bid and admin can confirm or reject bids if customer Not Verified.
  • ✅ Customers browse available auctions and participate in real-time bidding.
  • ✅ Verified bids collected via AJAX and reflected instantly on auction page.
  • ✅ Auction ends with automated winner selection and notification.
  • ✅ Admin confirms and follows up with buyer for payment and delivery.
  • ✅ Reports generated per auction, per customer, and for all bid activity.

Modules & Tools:

  • 👥 Role-based access: Admins, Sellers, and Buyers
  • 📈 Auction Reports and Performance Tracking
  • 📈 Profit & Loss Reports and Performance Tracking

Technologies Used:

  • Front-End : Bootstrap, Tailwind CSS, Laravel Blade
  • Back-End : Laravel 10+, PHP 8+, AJAX, RESTful APIs
  • Database : MySQL